Fauna
Для использования узлов группы Fauna необходимо получить ключ (токен) и выполнить авторизацию.
Получение токена
Полученный ключ (токен) необходимо сохранить после копирования, так как он отображается только при создании.
Чтобы получить токен, необходимо:
-
Зарегистрироваться в приложении Fauna и перейти на главную страницу;
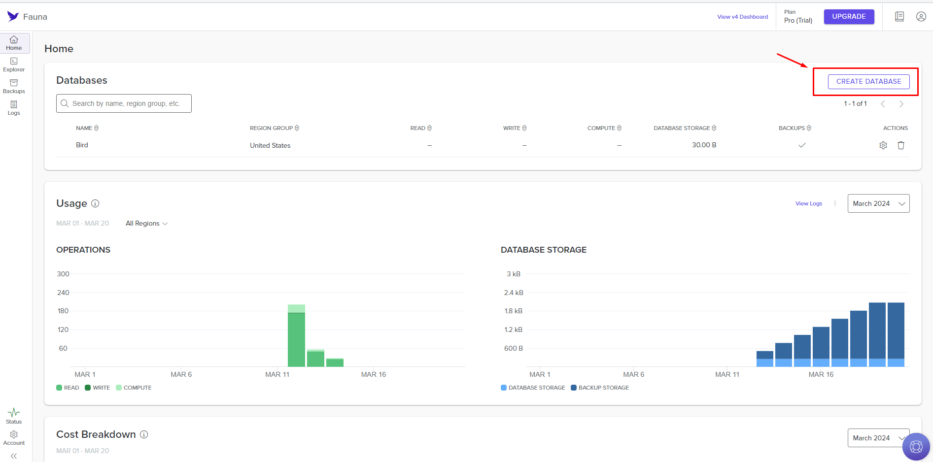
-
Нажать кнопку Create Database;

- Настроить базу данных и нажать кнопку Create;

- Выбрать нужную строку в списке баз данных в таблице Databases;

- Навести курсор на название нужной базы данных и нажать иконку Manage Keys;

- Нажать кнопку Create Key;

- Настроить параметры ключа и нажать кнопку Save;

- Скопировать созданный ключ и сохранить его.

Настройка авторизации в узлах
При настройке узла группы Fauna требуется авторизация. Для этого необходимо:
- Выбрать нужный узел из группы Fauna;

- Нажать кнопку Create Authorization;

- Нажать кнопку New Authorization и выбрать Access Token;

- В поле access_token ввести полученный ранее токен и нажать кнопку Authorize;

- Проверить наличие авторизации в узле и заполнить оставшиеся поля конфигурации узла.

Результат выполнения узла можно просмотреть при запуске сценария или нажав кнопку Run Once на узле.

Автоматизация управления страницами и публикациями Facebook.
Fireflies.ai
Автоматизация задач с интеграцией Fireflies.ai.
Нужна помощь? Спросите сообщество
Если на странице не хватает деталей или что-то непонятно, напишите на форуме сообщества Nodul: команда и другие пользователи обычно отвечают быстро.
Программное обеспечение распространяется в виде интернет-сервиса, специальные действия по его установке на стороне пользователя не требуются.